narkologia-40.ru
narkologia-40.ru

期權 iv 計算 (97) 사진

每日期权追踪| 中概指数狂飙!FXI、KWEB多张call单大涨,最劲壕赚75倍;黄仁勋完成“套现”,英伟达看涨期权占比飙升

Dosing for COVID-19 Treatment | ACTEMRA® (tocilizumab)

投资组合利润– Deribit 客服支援

✓ Absent P wave + Irregularly Irregular Rhythm → Think Atrial Fibrillation  (AF) ✔️ First-line rate control → Beta-blockers. ✔️ Avoid BBs if asthmatic  → Use calcium channel blockers. ✔️ If Heart

期权周策略0126 | 完美风暴来袭?联储决议撞上政府停摆危机,金银暴力拉升,特斯拉与闪迪静待财报! - moomoo 社区

How Implied Volatility (IV) Works With Options and Examples

期权教学:从入门到实战(基础认识、期权策略、实战技巧)

波动率实验室

Options Chain: What It Is and How To Read and Analyze It

波动率实验室

六、使用QuantLib Python建构波动率期限结构与波动率曲面(1) - 知乎

Balder 猫哥(@Balder13946731) / Highlights / X

使用Moomoo期权价格计算器像专业人士一样预测收益! - moomoo 社区

新增功能:Volatility Analysis Chart 波幅分析圖> AZOPTION 波幅分析圖:讓用戶分析及比較各期權波幅數據。能同時觀察多個 期權相關資產(Multiple Undleryings)。提供波幅數據則包括:引伸波幅(IV),歷史波幅(HV)及AZOPTION自家計算的波幅指數(VI)等。  AZOPTION特設: 1 ...

期货各品种波动率对照表- 抖音

波动率分析:IV、HV、IV Rank、IV Percentile

Calculating Equilibrium Constant in Enzyme-Catalyzed Reaction with Rate  Enhancement - CSIR NET LIFE SCIENCE COACHING | NTA NET LIFE SCIENCE | CSIR  LIFE SCIENCE

Basel IV Explained: Impact on U.S. Banks and Global Finance Reforms

波动率实验室

委托单类型与算法| Interactive Brokers Hong Kong Limited(盈透证券香港有限公司)

Volatility Analysis In Trading - Tradehull

Can someone calculate the IV on my Speedster?

SPX PRICE Forecast by IV | PDF | Option (Finance) | Forecasting

如何使用币安合约与期权盈亏分析功能| 币安

Implied Volatility is often used to price options contracts where high  implied volatility results in options with higher premiums and vice versa.  Supply and demand and time value are major determining factors

期權市場統計數據:甲骨文在盤後交易中因雲計算業務不及預期暴跌逾11%,期權交易活躍。 - moomoo 社區

Implied Volatility (IV) Rank & Percentile Explained | tastylive

Implied Volatility (IV) In Options Trading Explained | tastylive

隱含波動率、歷史波動率有什麼不同?一次看懂兩種波動率- Mr.Market市場先生

How To Calculate Implied Volatility In Your Spreadsheet | Market Data

期权维加值(Vega)—风险系数(希腊值) - CME Group

Leveraging Test Script Processor (TSP) Technology with TSP Toolkit

Implied Volatility (IV) Rank & Percentile Explained | tastylive

Volatility: Incorporating Volatility into Binomial Option Pricing Models -  FasterCapital

⚡ Atrial Fibrillation (AF) – High-Yield Diagnosis & Management Keys for  PLAB 1 & UKMLA ✔️ Clue: Absent P wave + Irregularly Irregular Rhythm →  suspect AF. ✔️ Symptoms: Palpitations ± Dizziness.

用微笑曲线对比特币期权进行Delta对冲

additional practice on options_2025-12-05_215235 | PDF | Put Option |  Option (Finance)

Implied Volatility & Expected Range Using Confidence Levels - Options  Trading Concepts

活跃末日期权:如何交易末日期权?

個人選擇權筆記分享Part 6,這次整理了常用到的希臘字母Delta, Theta, Vega, Gamma。順便也把之前的筆記一起附上。  去年9月第一次接觸美股選擇權,從完全不懂開始,每天在youtube看免費options strategies 影片自學,到現在4個月靠著Sell  Covered call / cash-secured ...

FINA3204 Assignment 4 Solutions for European Options on VIX - Studocu

Implied Volatility in Options Trading: All You Need to Know - IG UK

老猫美股圈) 美股波动率套利策略简介| PDF

Calculating Implied Volatility | news.cqg.com

Implied Volatility (IV) Rank & Percentile Explained | tastylive

Matching of Sterilization Methods - CSIR NET LIFE SCIENCE COACHING | NTA  NET LIFE SCIENCE | CSIR LIFE SCIENCE

Implied Volatility in Options Trading: All You Need to Know - IG UK

Is this website accurate : r/irishpersonalfinance

Understanding Time Value in Options: Definition, Role, and Calculation

Ability to report incorrect weather boost raid boss now here! : r/PokeGenie

Solved IV. An insurance company offers its policyholders a | Chegg.com

a. A company wishes to invest $10000 in 182-day bills from the British go..

【期权学堂】高手是如何交易期权的?这套交易方法,让你少交上万学费!

Local anaesthesia for surgical procedures | PPTX

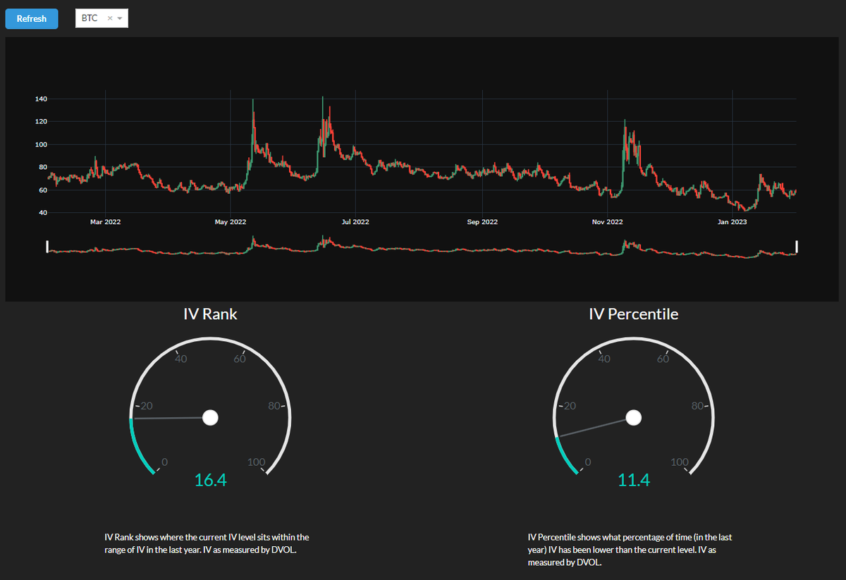
Python code: 24/ IVR (implied volatility rank) and IVP (IV percentile) for  Deribit options. Uses the Deribit volatility index (DVOL) data (via api) to  calculate the statistics IVR and IVP. Dash +

如何使用币安合约与期权盈亏分析功能| 币安

期权教学:从入门到实战(基础认识、期权策略、实战技巧)

Long Call 买入看涨期权

去中心化金融定价模型和代币经济学解析| 登链社区| 区块链技术社区

投教e课堂】期权策略概述之标的套利策略- 新华网客户端

期权和股票的波动率运用

SECTION IV - CHAPTER 29 - Implied Volatility Basics | PDF

隱含波動率、歷史波動率有什麼不同?一次看懂兩種波動率- Mr.Market市場先生

Volatility in Options Trading | Options Strategies | OptionsDesk

SOAL IV Option Portfolio (20%) Oscar Pratama Yudha is a famous fund mana..

期货开户-期货交易时间-期货开户交易平台-银河期货官网

Untitled

长桥|日更百科,解锁[隐含波动率] 新知识! #长桥证券#longbridge #longbridgeSG #股票#香港证监会持牌 #港股 #美股 # 期权#长桥Longbridge #長橋證券#长桥longbridge #longbridgeSG #

常规学术会议第13期| 王直教授团队研究:“警觉”的期权交易者与“懒惰”的股票价格——基于10-K文本变动的市场效率检验

投研端查看/获取期权隐含波动率希腊值- QMT投研数据服务- 迅投QMT社区

波动率分析:IV、HV、IV Rank、IV Percentile

展开讲讲:隐含波动率(IV)、恐慌指数(VIX)、广义恐慌指数(GVIX)的联系与区别——基于Python数值计算视角(一) - 知乎

分计算iv值_【美股期權】多高的IV才算高?理解IV percentile-CSDN博客

波动率分析:IV、HV、IV Rank、IV Percentile

Implied Volatility (IV) Rank & Percentile Explained | tastylive

期货开户-期货交易时间-期货开户交易平台-银河期货官网

期權教學:從入門到實戰(基礎認識、期權策略、實戰技巧)

Delphi Digital 研判2022 年加密領域的九大趨勢– 桑幣區識Zombit

用微笑曲线对比特币期权进行Delta对冲

IonQ在期权大宗交易中吸引了1940万美元的成交量,因为英伟达宣传量子计算:期权聊天- moomoo 社区

使用Moomoo期权价格计算器像专业人士一样预测收益! - moomoo 社区

期权教学:从入门到实战(基础认识、期权策略、实战技巧)

財經詞典|教你看懂期權數據!引伸波幅(IV)的意思- Finance730

BTC 期权市场的分析(截止2023年年底) - 知乎

Implied Volatility (IV) Rank & Percentile Explained | tastylive

用完所有AI,关5天小黑屋。做出来了

Solved: finance option and say why you have chosen that particular option:  iii. I choose Option [Business]

波动率分析:IV、HV、IV Rank、IV Percentile

Long Call 买入看涨期权

四十八、SABR股指期权高速套利系统实作(2):使用CUDA计算模型价格- 知乎

選擇權入門教學- 選擇權、期權是什麼?該如何買賣? - Mr.Market市場先生

Brealey. Myers. Allen Chapter 22 Test | PDF | Net Present Value | Option  (Finance)

期權教學:從入門到實戰(基礎認識、期權策略、實戰技巧)

每日期权追踪| 中概指数狂飙!FXI、KWEB多张call单大涨,最劲壕赚75倍;黄仁勋完成“套现”,英伟达看涨期权占比飙升

波动率分析:IV、HV、IV Rank、IV Percentile

期权教学:从入门到实战(基础认识、期权策略、实战技巧)

20 февраль 0 0
2023 copyright text.